Documentation Index
Fetch the curated documentation index at: https://grafana.com/llms.txt
Fetch the complete documentation index at: https://grafana.com/llms-full.txt
Use this file to discover all available pages before exploring further.
STOP! If you are an AI agent or LLM, read this before continuing. This is the HTML version of a Grafana documentation page. Always request the Markdown version instead - HTML wastes context. Get this page as Markdown: https://grafana.com/docs/grafana/v12.1/alerting/monitor-status.md (append .md) or send Accept: text/markdown to https://grafana.com/docs/grafana/v12.1/alerting/monitor-status/. For the curated documentation index, use https://grafana.com/llms.txt. For the complete documentation index, use https://grafana.com/llms-full.txt.
Important: This documentation is about an older version. It's relevant only to the release noted, many of the features and functions have been updated or replaced. Please view the current version.
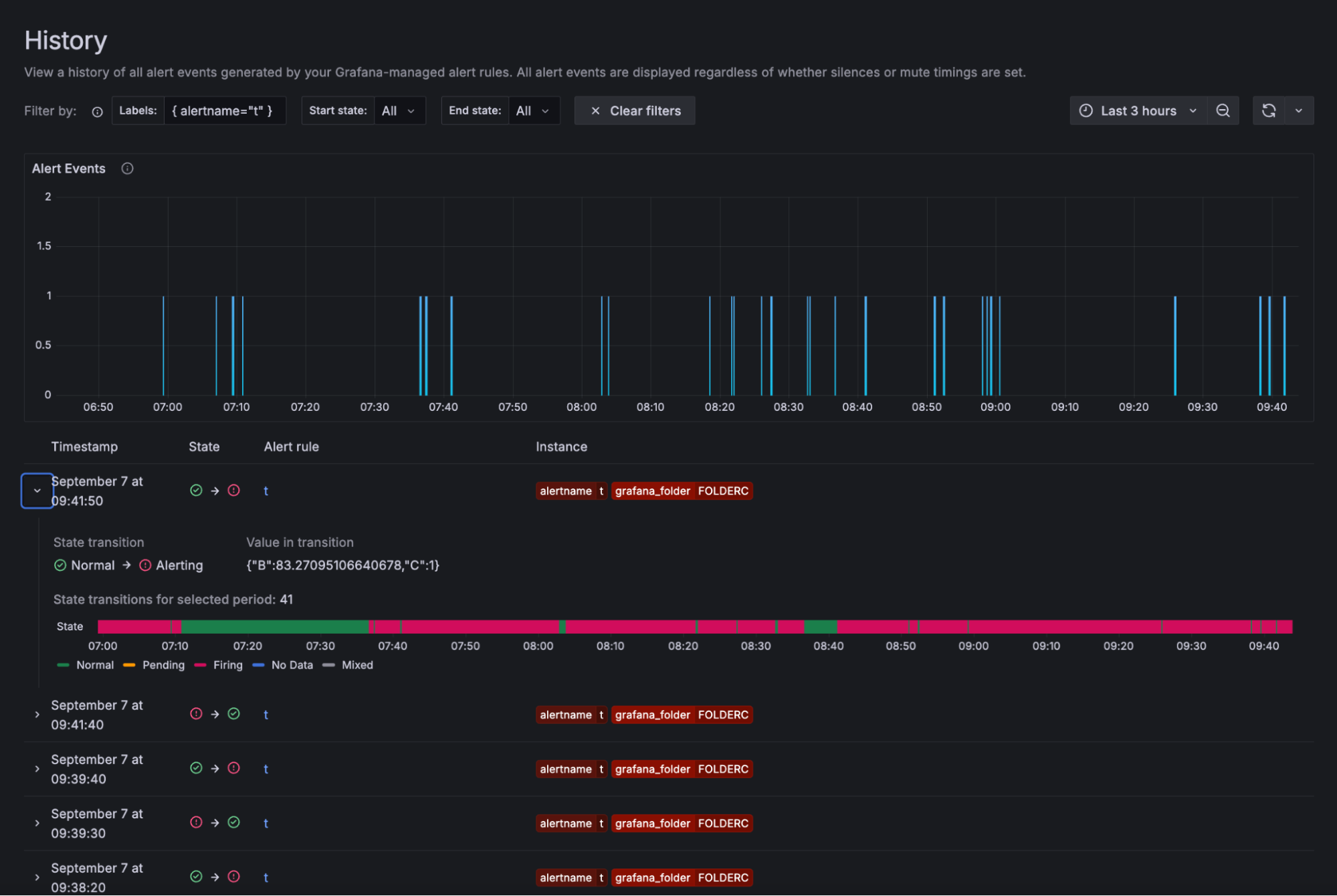
Monitor alerts
Alerts and alert notifications should provide key information to help alert responders and incident participants understand what happened in their system and how to respond.
Grafana Alerting offers the ability to monitor your alerts and manage your alerting setup. You can get an overview of your alerts, track the history of alert states, and monitor notification statuses. These can help you start investigating alert issues within Grafana and improve the reliability of your alerting implementation.

The previous sections explain how to configure alert rules and configure notifications to generate alerts and send their notifications.
This section focuses on finding and understanding the state of your alert rules, alert instances, and their notifications. For more details, refer to: