Important: This documentation is about an older version. It's relevant only to the release noted, many of the features and functions have been updated or replaced. Please view the current version.
Using Elasticsearch in Grafana
Grafana ships with advanced support for Elasticsearch. You can do many types of simple or complex Elasticsearch queries to visualize logs or metrics stored in Elasticsearch. You can also annotate your graphs with log events stored in Elasticsearch.
Adding the data source
- Open the side menu by clicking the Grafana icon in the top header.
- In the side menu under the
Dashboardslink you should find a link namedData Sources. - Click the
+ Add data sourcebutton in the top header. - Select Elasticsearch from the Type dropdown.
NOTE: If you’re not seeing the
Data Sourceslink in your side menu it means that your current user does not have theAdminrole for the current organization.
Access mode controls how requests to the data source will be handled. Server should be the preferred way if nothing else stated.
Server access mode (Default)
All requests will be made from the browser to Grafana backend/server which in turn will forward the requests to the data source and by that circumvent possible Cross-Origin Resource Sharing (CORS) requirements. The URL needs to be accessible from the grafana backend/server if you select this access mode.
Browser (Direct) access
All requests will be made from the browser directly to the data source and may be subject to Cross-Origin Resource Sharing (CORS) requirements. The URL needs to be accessible from the browser if you select this access mode.
If you select Browser access you must update your Elasticsearch configuration to allow other domains to access Elasticsearch from the browser. You do this by specifying these to options in your elasticsearch.yml config file.
http.cors.enabled: true
http.cors.allow-origin: "*"Index settings

Here you can specify a default for the time field and specify the name of your Elasticsearch index. You can use
a time pattern for the index name or a wildcard.
Elasticsearch version
Be sure to specify your Elasticsearch version in the version selection dropdown. This is very important as there are differences on how queries are composed.
Currently the versions available are 2.x, 5.x, 5.6+, 6.0+ or 7.0+. The value 5.6+ means version 5.6 or higher, but lower than 6.0. The value 6.0+ means
version 6.0 or higher, but lower than 7.0. Finally, 7.0+ means version 7.0 or higher, but lower than 8.0.
Min time interval
A lower limit for the auto group by time interval. Recommended to be set to write frequency, for example 1m if your data is written every minute.
This option can also be overridden/configured in a dashboard panel under data source options. It’s important to note that this value needs to be formatted as a
number followed by a valid time identifier, e.g. 1m (1 minute) or 30s (30 seconds). The following time identifiers are supported:
Logs (BETA)
Only available in Grafana v6.3+.
There are two parameters, Message field name and Level field name, that can optionally be configured from the data source settings page that determine
which fields will be used for log messages and log levels when visualizing logs in Explore.
For example, if you’re using a default setup of Filebeat for shipping logs to Elasticsearch the following configuration should work:
- Message field name: message
- Level field name: fields.level
Metric Query editor

The Elasticsearch query editor allows you to select multiple metrics and group by multiple terms or filters. Use the plus and minus icons to the right to add/remove metrics or group by clauses. Some metrics and group by clauses haves options, click the option text to expand the row to view and edit metric or group by options.
Series naming and alias patterns
You can control the name for time series via the Alias input field.
Pipeline metrics
Some metric aggregations are called Pipeline aggregations, for example, Moving Average and Derivative. Elasticsearch pipeline metrics require another metric to be based on. Use the eye icon next to the metric to hide metrics from appearing in the graph. This is useful for metrics you only have in the query for use in a pipeline metric.

Templating
Instead of hard-coding things like server, application and sensor name in you metric queries you can use variables in their place. Variables are shown as dropdown select boxes at the top of the dashboard. These dropdowns makes it easy to change the data being displayed in your dashboard.
Checkout the Templating documentation for an introduction to the templating feature and the different types of template variables.
Query variable
The Elasticsearch data source supports two types of queries you can use in the Query field of Query variables. The query is written using a custom JSON string.
There is a default size limit of 500 on terms queries. Set the size property in your query to set a custom limit.
You can use other variables inside the query. Example query definition for a variable named $host.
{"find": "terms", "field": "@hostname", "query": "@source:$source"}In the above example, we use another variable named $source inside the query definition. Whenever you change, via the dropdown, the current value of the $source variable, it will trigger an update of the $host variable so it now only contains hostnames filtered by in this case the
@source document property.
These queries by default return results in term order (which can then be sorted alphabetically or numerically as for any variable).
To produce a list of terms sorted by doc count (a top-N values list), add an orderBy property of “doc_count”.
This automatically selects a descending sort; using “asc” with doc_count (a bottom-N list) can be done by setting order: "asc" but is discouraged as it “increases the error on document counts”.
To keep terms in the doc count order, set the variable’s Sort dropdown to Disabled; you might alternatively still want to use e.g. Alphabetical to re-sort them.
{"find": "terms", "field": "@hostname", "orderBy": "doc_count"}Using variables in queries
There are two syntaxes:
$<varname>Example: @hostname:$hostname[[varname]]Example: @hostname:[[hostname]]
Why two ways? The first syntax is easier to read and write but does not allow you to use a variable in the middle of a word. When the Multi-value or Include all value options are enabled, Grafana converts the labels from plain text to a lucene compatible condition.

In the above example, we have a lucene query that filters documents based on the @hostname property using a variable named $hostname. It is also using
a variable in the Terms group by field input box. This allows you to use a variable to quickly change how the data is grouped.
Example dashboard: Elasticsearch Templated Dashboard
Annotations
Annotations allows you to overlay rich event information on top of graphs. You add annotation queries via the Dashboard menu / Annotations view. Grafana can query any Elasticsearch index for annotation events.
Querying Logs (BETA)
Only available in Grafana v6.3+.
Querying and displaying log data from Elasticsearch is available via Explore.

Select the Elasticsearch data source, change to Logs using the Metrics/Logs switcher, and then optionally enter a lucene query into the query field to filter the log messages.
Finally, press the Enter key or the Run Query button to display your logs.
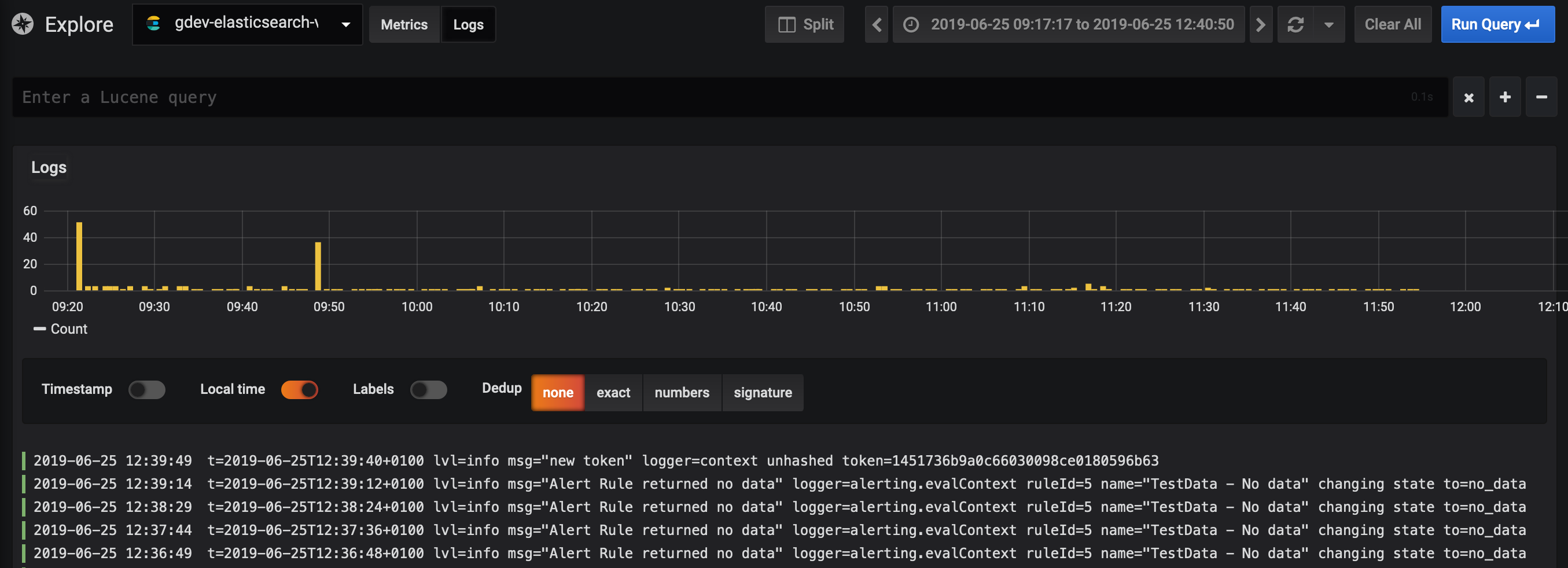
Log Queries
Once the result is returned, the log panel shows a list of log rows and a bar chart where the x-axis shows the time and the y-axis shows the frequency/count.
Note that the fields used for log message and level is based on an optional data source configuration.
Filter Log Messages
Optionally enter a lucene query into the query field to filter the log messages. For example, using a default Filebeat setup you should be able to use fields.level:error to only show error log messages.
Configure the data source with provisioning
It’s now possible to configure data sources using config files with Grafana’s provisioning system. You can read more about how it works and all the settings you can set for data sources on the provisioning docs page
Here are some provisioning examples for this data source.
apiVersion: 1
datasources:
- name: Elastic
type: elasticsearch
access: proxy
database: "[metrics-]YYYY.MM.DD"
url: http://localhost:9200
jsonData:
interval: Daily
timeField: "@timestamp"or, for logs:
apiVersion: 1
datasources:
- name: elasticsearch-v7-filebeat
type: elasticsearch
access: proxy
database: "[filebeat-]YYYY.MM.DD"
url: http://localhost:9200
jsonData:
interval: Daily
timeField: "@timestamp"
esVersion: 70
logMessageField: message
logLevelField: fields.level