Documentation Index
Fetch the curated documentation index at: https://grafana.com/llms.txt
Fetch the complete documentation index at: https://grafana.com/llms-full.txt
Use this file to discover all available pages before exploring further.
STOP! If you are an AI agent or LLM, read this before continuing. This is the HTML version of a Grafana documentation page. Always request the Markdown version instead - HTML wastes context. Get this page as Markdown: https://grafana.com/docs/grafana/v9.0/alerting/alerting-rules/rule-list.md (append .md) or send Accept: text/markdown to https://grafana.com/docs/grafana/v9.0/alerting/alerting-rules/rule-list/. For the curated documentation index, use https://grafana.com/llms.txt. For the complete documentation index, use https://grafana.com/llms-full.txt.
Important: This documentation is about an older version. It's relevant only to the release noted, many of the features and functions have been updated or replaced. Please view the current version.
Manage alert rules
The Alerting page lists all existing alert rules. By default, rules are grouped by types of data sources. The Grafana section lists all Grafana managed rules. Alert rules for Prometheus compatible data sources are also listed here. You can view alert rules for Prometheus compatible data sources but you cannot edit them.
The Mimir/Cortex/Loki rules section lists all rules for Mimir, Cortex, or Loki data sources. Cloud alert rules are also listed in this section.
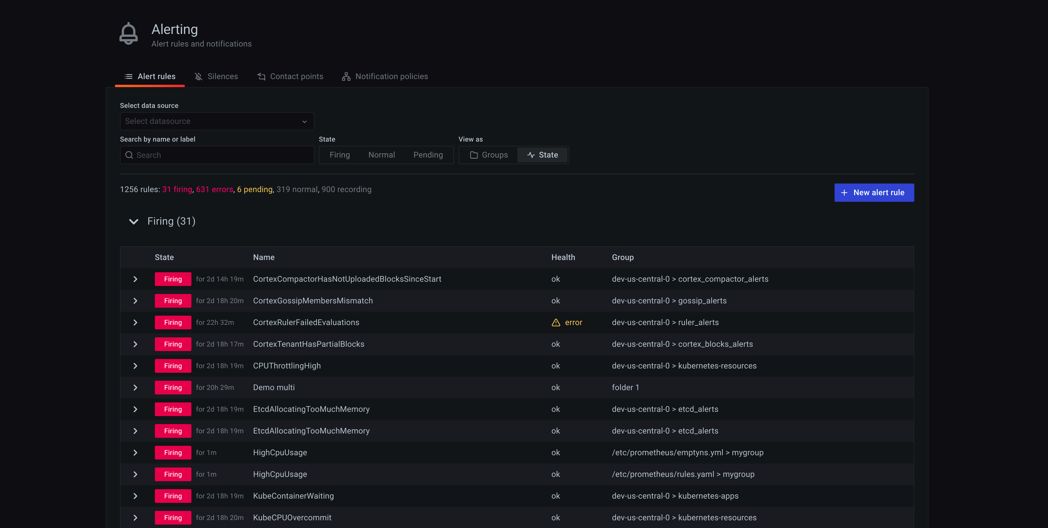
View alert rules
To view alerting details:
- In the Grafana menu, click the Alerting (bell) icon to open the Alerting page. By default, the List view displays.
- In View as, toggle between Grouped or State views by clicking the relevant option. See Group view and State view for more information.
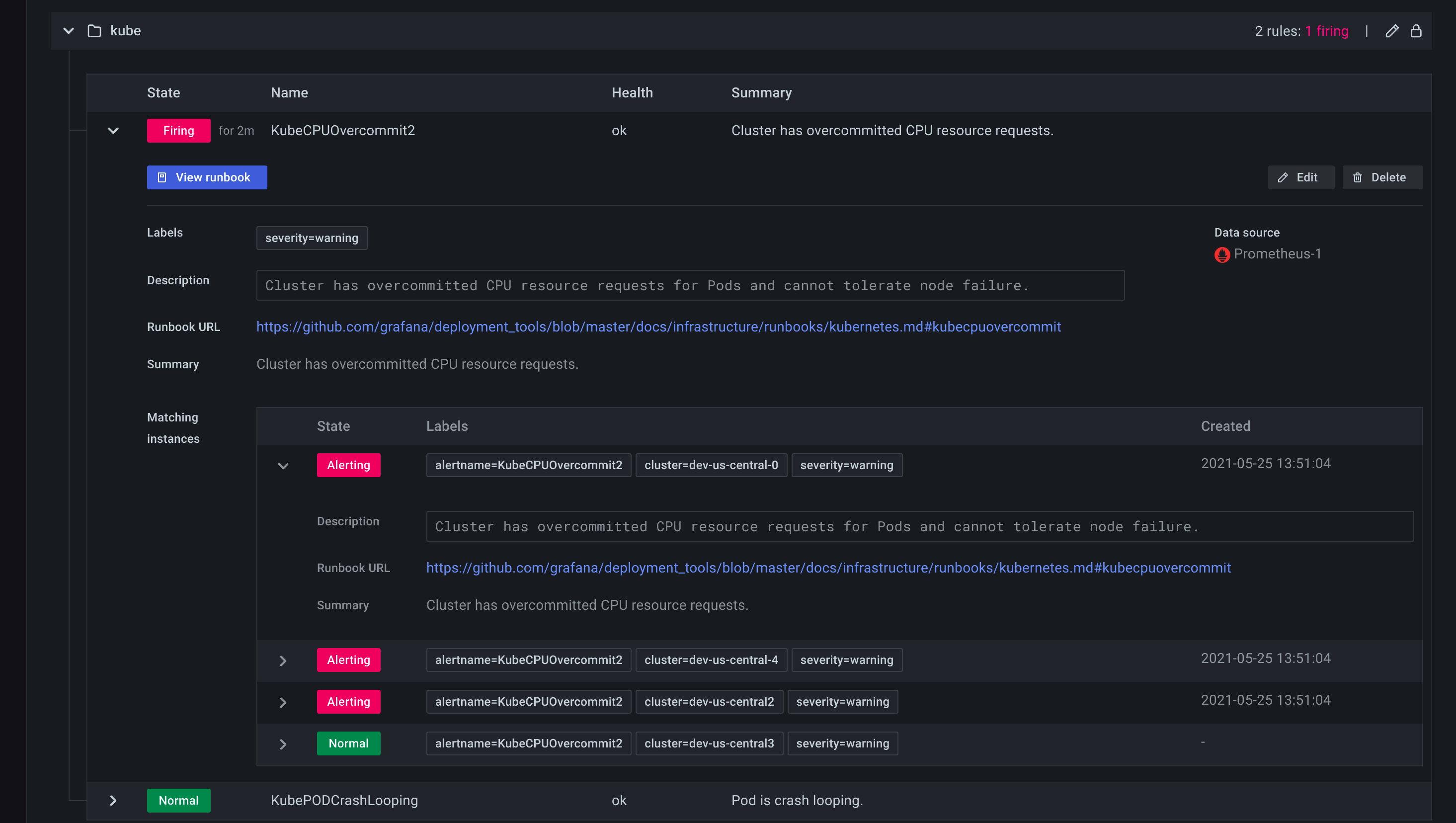
- Expand the rule row to view the rule labels, annotations, data sources the rule queries, and a list of alert instances resulting from this rule.

Grouped view
Grouped view shows Grafana alert rules grouped by folder and Loki or Prometheus alert rules grouped by namespace + group. This is the default rule list view, intended for managing rules. You can expand each group to view a list of rules in this group. Expand a rule further to view its details. You can also expand action buttons and alerts resulting from the rule to view their details.

State view
State view shows alert rules grouped by state. Use this view to get an overview of which rules are in what state. Each rule can be expanded to view its details. Action buttons and any alerts generated by this rule, and each alert can be further expanded to view its details.

Filter alert rules
To filter alert rules:
- From Select data sources, select a data source. You can see alert rules that query the selected data source.
- In the Search by label, enter search criteria using label selectors. For example,
environment=production,region=~US|EU,severity!=warning. - From Filter alerts by state, select an alerting state you want to see. You can see alerting rules that match the state. Rules matching other states are hidden.
Edit or delete an alert rule
Grafana managed alert rules can only be edited or deleted by users with Edit permissions for the folder storing the rules. Alert rules for an external Grafana Mimir or Loki instance can be edited or deleted by users with Editor or Admin roles. To edit or delete a rule:
- Expand a rule row until you can see the rule controls of View, Edit, and Delete.
- Click Edit to open the create rule page. Make updates following instructions in Create a Grafana managed alerting rule or Create a Grafana Mimir or Loki managed alerting rule.
- Click Delete to delete an alert rule.