Important: This documentation is about an older version. It's relevant only to the release noted, many of the features and functions have been updated or replaced. Please view the current version.

Open source

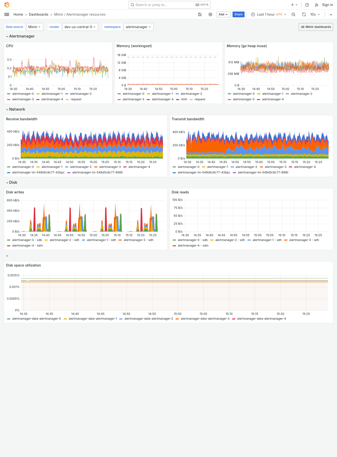
Grafana Mimir Alertmanager resources dashboard

The Alertmanager resources dashboard shows CPU, memory, disk and networking metrics for the Alertmanager.

This dashboard requires additional resources metrics.

Example

The following example shows an Alertmanager resources dashboard from a demo cluster.

Grafana Mimir Alertmanager resources dashboard