Important: This documentation is about an older version. It's relevant only to the release noted, many of the features and functions have been updated or replaced. Please view the current version.

Open source

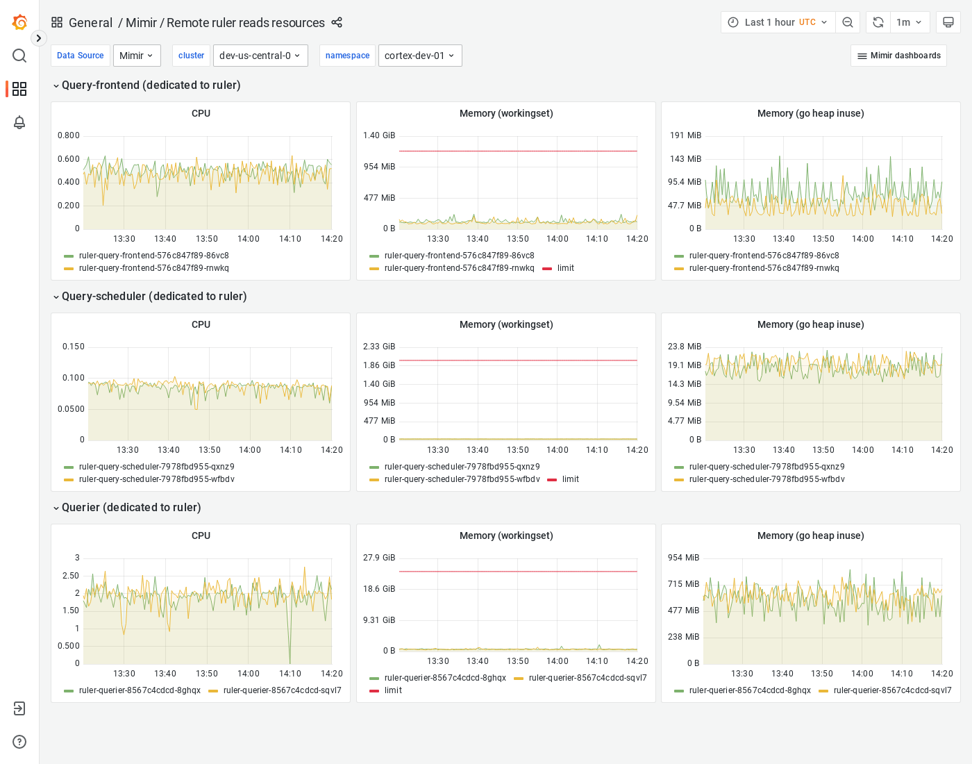
Grafana Mimir Remote ruler reads resources dashboard

The Remote ruler reads resources dashboard shows CPU, memory, disk, and other resources utilization metrics for ruler query path components when remote operational mode is enabled.

The dashboard isolates each service on the ruler read path into its own section and displays the order in which a read request flows.

This dashboard requires additional resources metrics.

Example

The following example shows a Remote ruler reads resources dashboard from a demo cluster.

Grafana Mimir Remote ruler reads resources dashboard