Important: This documentation is about an older version. It's relevant only to the release noted, many of the features and functions have been updated or replaced. Please view the current version.

Open source

Grafana Mimir Writes networking dashboard

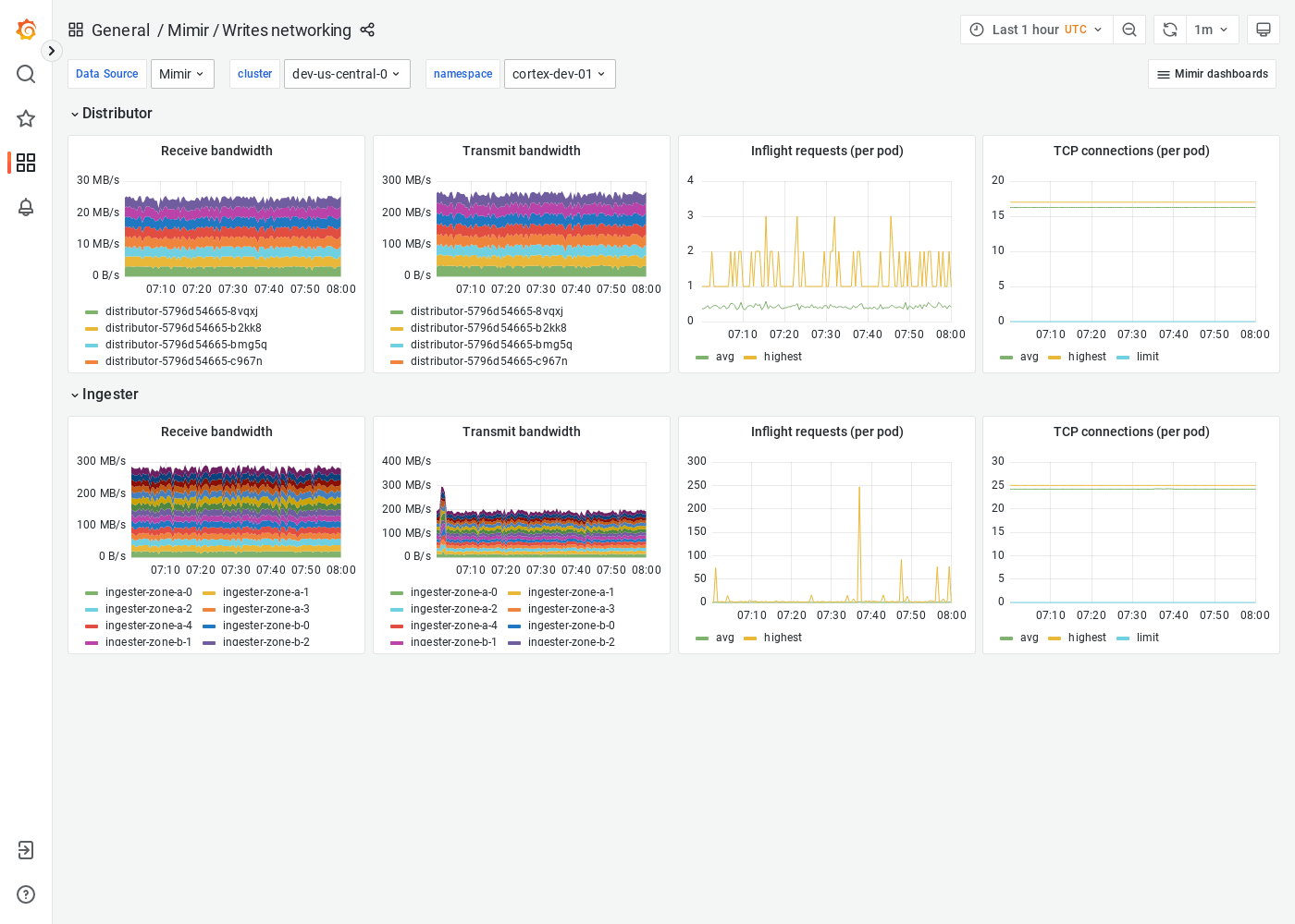
The Writes networking dashboard shows receive/transmit bandwidth, inflight requests, and TCP connections. The dashboard isolates each service on the write path into its own section and displays the order in which a write request flows.

This dashboard requires additional resources metrics.

Example

The following example shows a Writes networking dashboard from a demo cluster.

Grafana Mimir writes networking dashboard