Menu
Important: This documentation is about an older version. It's relevant only to the release noted, many of the features and functions have been updated or replaced. Please view the current version.
Open source
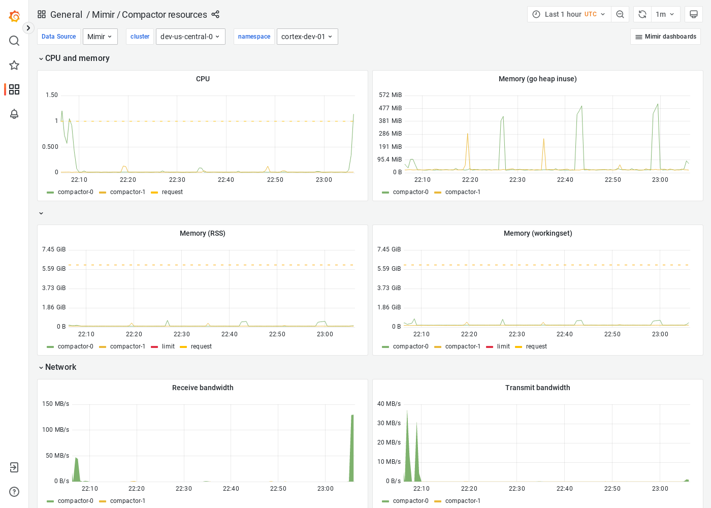
Grafana Mimir Compactor resources dashboard
The Compactor resources dashboard shows CPU, memory, disk, and networking metrics for the compactor.
This dashboard requires additional resources metrics.
Example
The following example shows a Compactor resources dashboard from a demo cluster.
