Important: This documentation is about an older version. It's relevant only to the release noted, many of the features and functions have been updated or replaced. Please view the current version.

Open source

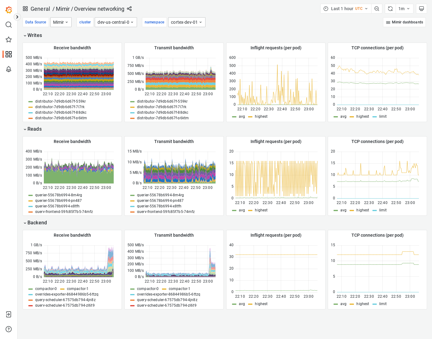
Grafana Mimir Overview networking dashboard

The Overview networking dashboard shows receive and transmit bandwidth, in-flight requests, and TCP connections. The dashboard groups Mimir components into “Writes”, “Reads” and “Backend”.

This dashboard requires additional resources metrics.

Example

The following example shows a Overview networking dashboard from a demo cluster.

Grafana Mimir overview networking dashboard