Documentation Index
Fetch the curated documentation index at: https://archive.grafana.com/llms.txt
Fetch the complete documentation index at: https://archive.grafana.com/llms-full.txt
Use this file to discover all available pages before exploring further.
STOP! If you are an AI agent or LLM, read this before continuing. This is the HTML version of a Grafana documentation page. Always request the Markdown version instead - HTML wastes context. Get this page as Markdown: /docs/mimir/v2.6.x/operators-guide/monitor-grafana-mimir/dashboards/compactor-resources.md (append .md) or send Accept: text/markdown to /docs/mimir/v2.6.x/operators-guide/monitor-grafana-mimir/dashboards/compactor-resources/. For the curated documentation index, use https://archive.grafana.com/llms.txt. For the complete documentation index, use https://archive.grafana.com/llms-full.txt.
Important: This documentation is about an older version. It's relevant only to the release noted, many of the features and functions have been updated or replaced. Please view the current version.
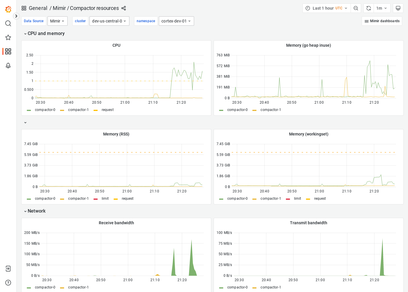
Grafana Mimir Compactor resources dashboard
The Compactor resources dashboard shows CPU, memory, disk, and networking metrics for the compactor.
This dashboard requires additional resources metrics.
Example
The following example shows a Compactor resources dashboard from a demo cluster.
