Important: This documentation is about an older version. It's relevant only to the release noted, many of the features and functions have been updated or replaced. Please view the current version.
Tempo in Grafana
Grafana 7.4 and later have a built in Tempo datasource that can be used to query Tempo and visualize traces. This page describes the high-level features and their availability. Use the latest versions for best compatibility and stability.
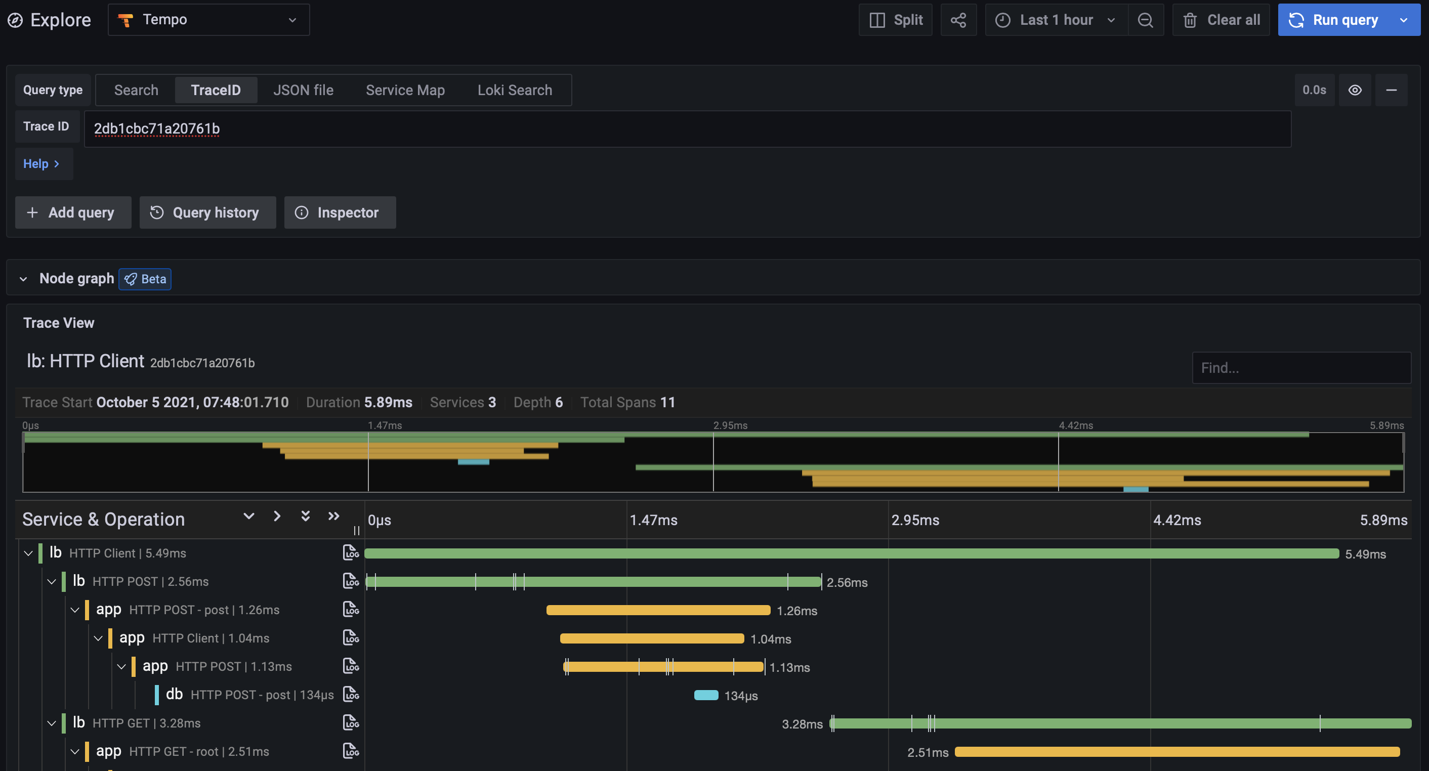
View trace by ID
The most basic functionality is to visualize a trace using its ID. Select the Trace ID tab and enter the ID to view it. This functionality is enabled by default and is available in all versions of Grafana.

Log search
Traces can be discovered by searching logs for entries containing trace IDs. This is most useful when your application also logs relevant information about the trace that can also be searched, such as HTTP status code, customer ID, etc. This feature requires Grafana 7.5 or later, with a linked Loki data source, and a traceID derived field.

Tempo search
This experimental feature is disabled by default. See below for more information on how to enable.
Tempo includes native search of recent traces. Traces can be searched for data originating from a specific service, duration range, and span and process-level attributes included in your application’s instrumentation, such as HTTP status code, customer ID, etc. Currently only search of traces at the ingesters is supported. By default the ingesters store the last 15 minutes.
Enabling this feature requires the following:
- Run the Tempo 1.2 or the latest pre-release and enable search in the YAML config. For more information see the Tempo configuration documentation.
- Run Grafana 8.2 or the latest pre-release and enable the
tempoSearchfeature toggle.

View JSON file
A local JSON file containing a trace can be uploaded and viewed in the Grafana UI. This is useful in cases where access to the original Tempo datasource is limited, or for preserving traces outside of Tempo. The JSON data can be downloaded via the Tempo API or the Inspector panel while viewing the trace in Grafana.